
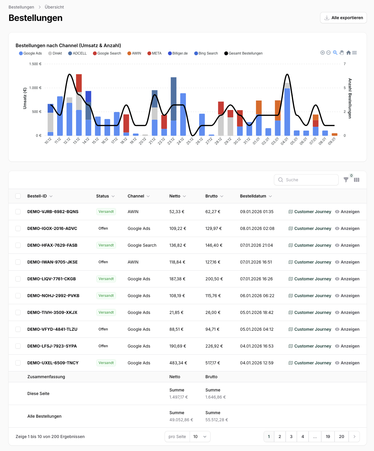
Navigieren Sie zu Bestellungen im Hauptmenü. Sie sehen eine Übersicht aller Bestellungen mit Kennzahlen und Filtermöglichkeiten.
Die Transaktionsliste zeigt alle relevanten Informationen zu jeder Bestellung:
| Spalte | Beschreibung | Sortierbar |
|---|---|---|
| Bestell-ID | Eindeutige Bestellnummer aus Ihrem Shop | Ja |
| Status | Aktueller Bestellstatus (farblich markiert) | Ja |
| Channel | Marketing-Kanal, dem die Bestellung zugeordnet wurde | Ja |
| Netto | Bestellwert ohne Mehrwertsteuer | Ja |
| Brutto | Bestellwert mit Mehrwertsteuer | Ja |
| Bestelldatum | Datum und Uhrzeit der Bestellung | Ja |
| Tracking-Methode (Optional) | Wie die Bestellung zugeordnet wurde | Nein |
| Gutschein (Optional) | Wie die Bestellung zugeordnet wurde | Nein |
| Versanddatum (Optional) | Datum und Uhrzeit des Versands | Ja |
| Aktion | Customer Journey anzeigen | Nein |
| Aktion | Bestelldetails aufrufen | Nein |

Klicken Sie auf "Filter anzeigen", um die Filteroptionen einzublenden.
Filtern Sie nach Bestellstatus:
Filtern Sie nach Marketing-Kanal:
Filtern Sie nach Bestellwert:
Filtern Sie nach Zeitraum:
Standard: Letzte 30 Tage
Geben Sie eine Bestell-ID ein, um eine spezifische Bestellung zu finden.
Sie können Transaktionen als CSV- oder Excel-Datei exportieren:
Exportvorgang
- Wählen Sie die gewünschten Bestellungen aus (Checkboxen)
- Klicken Sie auf "Auswahl exportieren"
- Die Datei wird heruntergeladen

Sie können Server-to-Server Tracking-Calls manuell senden, wenn eine Bestellung nicht automatisch übermittelt wurde:
S2S Call senden
- Wählen Sie die betreffende Bestellung aus
- Klicken Sie auf "S2S Tracking senden"
- Die Conversion wird an das entsprechende Netzwerk gesendet
Auffälligkeiten erkennen
- Filtern Sie nach "Storniert", um Probleme zu identifizieren
- Vergleichen Sie Kanäle, um den ROI zu bewerten
- Prüfen Sie die Tracking-Methode bei Unstimmigkeiten
Netzwerk-Abgleich
- Vergleichen Sie WhoTrax-Daten mit Netzwerk-Reports
- Nutzen Sie den Salesabgleich für automatischen Abgleich
Performance-Analyse
- Nutzen Sie den Export für tiefergehende Analysen in Excel
- Analysieren Sie Customer Journeys für wichtige Bestellungen